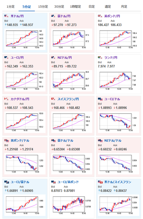
[feedzy-rss feeds="https://itainews.com/index.rdf" max="7" feed_title="no" meta="yes" summary="no" thumb="yes" size="50"] 【相場】円売りドル買いの動き 1ドル149円まで円安に この記事を読む ← 羽生結弦の離婚、地元仙台の百貨店・藤崎がメッセージ 「優しい言葉」ファン涙 窶� [少考さん★] 【ChatGPT】アルトマン氏、OpenAIのCEOに復帰へ →